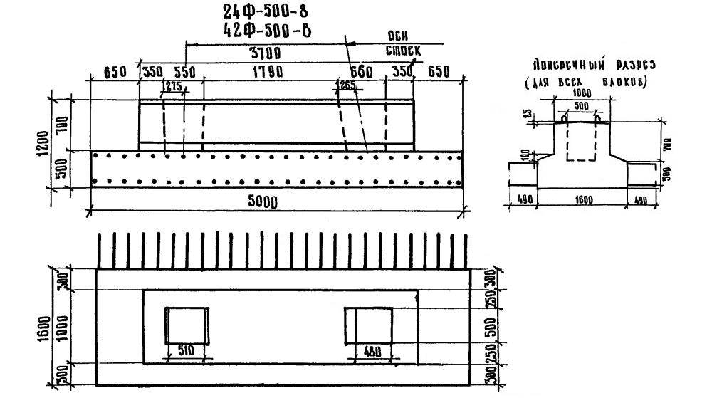
Ф-500

Чертеж изделия:
Характеристики изделия:
ПараметрЗначение
длина5000 мм
ширина2580 мм
высота1350 мм
масса15500 кг
нормативный документСерия 3.503-23

Ф-500  Блоки фундамента Серия 3.503-23.