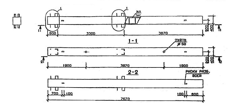
КБ 33

Чертеж изделия:
Характеристики изделия:
ПараметрЗначение
длина7670 мм
ширина400 мм
высота400 мм
масса3067 кг
нормативный документСерия 1.020.1-2с/89

КБ 33  Колонны бесстыковые Серия 1.020.1-2с/89.