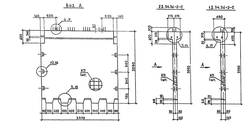
Д 34

Чертеж изделия:
Характеристики изделия:
ПараметрЗначение
длина3370 мм
ширина550 мм
высота3580 мм
масса2300 кг
нормативный документСерия 1.020.1-2с/89

Д 34  Диафрагмы жесткости Серия 1.020.1-2с/89.